龙口海盟机械有限公司污水站建成于2015年,运行至今,出水效果不甚理想,公司根据污水站的实际情况,委托大发购彩大厅~welcome对其污水站进行改造,以期能满足现在的环保处理要求。
车间生产线流程为:预脱脂--主脱脂--水洗--水洗--表调--磷化--水洗--钝化--水洗--水洗--烘干。
1. 有机废水改造前存在问题
1)在预脱脂和主脱脂工段,产生的油污较多,直接排入污水处理站,造成进水COD较高;
2)水质水量波动较大;
3)油脂多,无法降解
4)管路细,容易堵塞;
5)自动化程度低,仪表分散,无法集中控制。
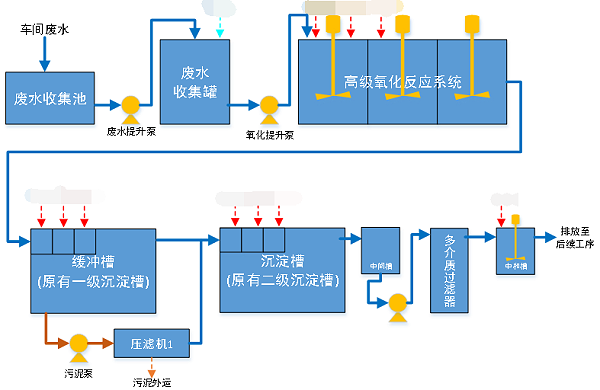
2. 有机废水改造工艺流程图
考虑改造前存在问题,为有效降解和去除油脂,在前段拦截的基础上,增加高级氧化工艺,使之大分子键被切断,形成容易被降解的小分子,从而将后续净化单元达到最佳处理效率。
更多重金属废水处理案例,欢迎咨询400-128-6288。大发购彩大厅~welcome专业团队为您提供性价比更优的方案。
1、专一,更专注
专注工业废水处理18年
1000+工程案例
为客户提供低温蒸发设备和工业废水处理的整体解决方案及服务
2、用心,更放心
以超出客户想象为服务目标,1小时内响应,24小时内到达现场。
好评如潮,老客户续购和转介绍占比80%,100%收回质保金。
3、慎重,更稳重
新项目:实验室实验-现场小试装置-中试运行-工程方案制定;
改造项目:现有工艺、数据分析-实验室-现场小试运行-工程方案制定。
4、省钱,更省心
独立APP监管运营数据,异常情况提前预警,减少现场人员配置负担。
5、有样板,更靠谱
成功处理工业废水包括:化学镍废水、切削液废液、酸洗废水、磷化废水、RO浓缩母液、MVR母液、各类电镀废水、化学镀废水等;
行业遍布金刚线生产、磁性材料生产、精密金属制造、电子、线路板、芯片连接器、集成电路、汽车零部件、集装箱、稀土等。欢迎现场考察参观。
大发购彩大厅~welcome在工业废水处理方面的专注性和客户至上的服务理念非常契合我公司的需要,我们公司对环保是非常重视的,对我们的服务商要求也是非常严格的。大发购彩大厅~welcome自12年合作以来,对我们的环保工作一直尽心尽责,我们非常感谢。
大发购彩大厅~welcome的专注和用心服务打动了我们,工程从设计、安装调试和售后,每一步都考虑精细、力求完好。合作从水处理到污泥干化,从未让我们失望。专注品质,值得信赖!
大发购彩大厅~welcome的污泥干化设备帮助我们将污泥量减少了2/3以上,节省了大量的危废处置费用。大发购彩大厅~welcome的产品服务模式也非常适合我公司,公司设备质量好,服务也好,选择大发购彩大厅~welcome,我们很满意。
大发购彩大厅~welcome成立于2005年。自成立以来,公司坚持以技术为核心,致力于制造业所产生的工业废水的浓缩减量化处理和零排放,及相关环保设备及药剂的开发与制造,为客户提供技术咨询、方案设计、工程施工和运营管理等服务。拥有20余项国家专利,2018年被评为“高新技术企业”。
我们以“工业废水浓缩减量和零排放”为主要方向;以工程设备化为目标进行逐步改进、完善;以设备制作、药剂研发与生产等满足客户需求的增效。我们和美国Duro-flow公司合作研发的“水清-dfs”系统是国家环保重点推广技术,已成熟应用于多个工程项目中。目前自主研发成功、正在开拓市场的污泥干化设备与技术是我们新的业务方向,该技术也被国家环保部以推广技术列入《国家先进污染防治技术目录(固体废物处理处置领域)》(2017年)。
咨询热线:13165068628
传真号码:0532-82529808
微信咨询:13165068628
邮箱:qdsqmh@163.com
地址:青岛市即墨区马山龙海工业园6号